鼠大侠授权系统 V2.021 更新说明
【重要】易语言SDK兼容性优化
改用MD5, 旧版SDK使用SHA256算法,但很多易语言环境缺少SHA256支持库,导致部分用户无法编译或运行。新版改用MD5算法,无需额外支持库,兼容所有易语言版本(包括5.11、5.7等老版本)。功能和安全性保持不变,只是算法更换为更兼容的版本。
核心功能更新
1. 商品管理库存模式
商品可关联卡密作为库存,购买时从已有卡密中发放
实时库存显示,库存不足无法购买
商品支持单独设置代理价格(优先级高于代理折扣率)
2. 代理商功能全面增强
购买时增加库存检查,库存不足无法购买
购买成功自动刷新余额、统计、商品列表
代理商订单同步到总后台(订单号前缀AG)
授权码管理新增:批量复制、批量导出CSV、批量禁用/启用智能切换、批量删除
卡密查询性能优化,速度更快
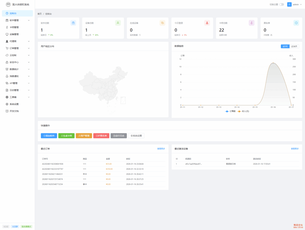
控制台新增:卡密总数、累计提现统计卡片,最近订单列表,快捷操作面板
3. 总后台优化
订单列表显示代理商订单来源
4. 安全增强
卡密被删除或禁用后,客户端立即强制下线
心跳验证时检查卡密存在性和状态
增加操作日志记录
5.卡密增加点卡模式
支持按次扣点
按小时扣点
6.代理商后台优化
Bug修复
修复代理商购买时不检查库存的问题
修复代理价格不生效的问题
修复购买后数据不刷新的问题
修复订单列表字段被压缩的问题
修复代理商后台卡片消失的问题
修复卡密状态不同步的问题
修复批量操作按钮状态不正确的问题
模块只有精易模块,11版本的,群里获取下吧
PS:由于本人现在重心不在易语言上边,后台提供接口说明,大家还是要自己去搞一下研究,并且源码完全开源,不收大家任何费用,如果你感觉不错可以适量打赏~~
演示效果
![图片[1]-鼠大侠授权系统V2.021发布[Web源码]-木叔脚本](/wp-content/uploads/2026/01/20260121013648900-20260121_013359_000-1024x773.png)
![图片[2]-鼠大侠授权系统V2.021发布[Web源码]-木叔脚本](/wp-content/uploads/2026/01/20260121013648880-20260121_013359_001-1024x773.png)
![图片[3]-鼠大侠授权系统V2.021发布[Web源码]-木叔脚本](/wp-content/uploads/2026/01/20260121013648939-20260121_013359_002-1024x773.png)
![图片[4]-鼠大侠授权系统V2.021发布[Web源码]-木叔脚本](/wp-content/uploads/2026/01/20260121013648650-20260121_013359_003-1024x773.png)
![图片[5]-鼠大侠授权系统V2.021发布[Web源码]-木叔脚本](/wp-content/uploads/2026/01/20260121013648216-20260121_013359_004-1024x773.png)
![图片[6]-鼠大侠授权系统V2.021发布[Web源码]-木叔脚本](/wp-content/uploads/2026/01/20260121013648547-20260121_013359_005-1024x773.png)
![图片[7]-鼠大侠授权系统V2.021发布[Web源码]-木叔脚本](/wp-content/uploads/2026/01/20260121013648704-20260121_013359_006-1024x773.png)
![图片[8]-鼠大侠授权系统V2.021发布[Web源码]-木叔脚本](/wp-content/uploads/2026/01/20260121013648636-20260121_013359_007-1024x773.png)











![Adobe Photoshop 2026 (27.2.0.15) 官方版改装,免激活,去盗版弹窗,多国语言完整版[改装免激活]-木叔脚本](/wp-content/uploads/2026/01/20260121222024744-ps-1-1024x551.png)





- 最新
- 最热
只看作者